РЕМКОМПЛЕКТ
эксплуатация, техническое обслуживание, ремонт автомобиля Москвич 2141, 2335
Москвич 2141, 2335







Главная передача и дифференциал

Главная передача переднего моста расположена в картере 1 (рис. 3-100), имеющем два фланца, к одному из которых крепится картер сцепления, к другому картер 2 коробки передач.

Рис. 3-100. Установка главной передачи: 1 - картер главной передачи; 2 - картер коробки передач; 3 - редуктор привода спидометра; 4 - регулировочная гайка; 5 - стопор; 6 - болт крепления стопора; 7 - подшипник дифференциала; 8 - манжета

На боковых стенках картера имеются два окна, в которых расположены подшипники 7 дифференциала и гайки 4 для регулировки бокового зазора в зацеплении шестерен главной передачи.

Ведущая шестерня главной передачи (вторичный вал) установлена на двух подшипниках: передний, с цилиндрическими роликами, установлен в стенке картера главной передачи; задний, двухрядный, шариковый, с разъемным внутренним кольцом - в стенке картера коробки передач.

Ведомая шестерня 1 (рис. 3-101) главной передачи крепится к коробке 4 дифференциала, которая опирается на два роликовых конических подшипника 3.

Рис. 3-101. Дифференциал: 1 - ведомая шестерня; 2 - манжета фланца полуоси; 3 - подшипник дифференциала; 4 - коробка дифференциала; 5 - штифт; 6 - палец сателлитов; 7 - ведущая шестерня привода спидометра; 8 - болт; 9 - сателлит; 10 - шестерня полуоси; 11 - стопорное кольцо; 12 - фланец полуоси

В цапфы коробки дифференциала вставляются хвостовики фланцев 12 полуосей, шлицевые концы которых соединены с шестернями 10 полуосей. От осевого смещения фланец фиксируется стопорным кольцом 11, расположенным в кольцевой проточке хвостовика фланца полуоси и в проточке полуосевой шестерни.

К фланцам полуосей непосредственно крепятся приводы управляемых колес. В регулировочные гайки 4 (см. рис. 3-100) запрессованы манжеты 8 фланцев полуосей.

Дифференциал - двухсателлитный, имеет две пары шестерен с числом зубьев 10 и 16, расположенные в коробке дифференциала с единой сферой. На цапфе коробки дифференциала со стороны фланца крепления ведомой шестерни крепится ведущая шестерня 7 (см. рис. 3-101) редуктора привода спидометра. В приливе на боковой стенке картера главной передачи на резьбе крепится редуктор 3 (см. рис. 3-100) привода спидометра.

Редуктор привода спидометра - одноступенчатый, с шестернями из полиамида.

Возможные неисправности главной передачи, их причины и методы устранения приведены в табл.3-8.

Таблица 3-8. Возможные неисправности главной передачи, их причины и методы устранения

Причина неисправности

Методы устранения

Течь смазки через сальник фланца полуоси

1. Износ, затвердевание рабочей кромки сальника

1. Заменить сальник

2. Износ ступицы фланца полуоси

2. Заменить фланец

Повышенный шум при работе главной передачи

1. Разрушение подшипников ведущей шестерни

1. Заменить подшипники

2. Износ подшипников ведущей шестерни

2. Отрегулировать предварительный натяг подшипников коробки дифференциала или заменить подшипники

3. Увеличение бокового зазора между зубьями шестерен главной передачи, износ зубьев*

3. Отрегулировать боковой зазор в зацеплении шестерен или заменить шестерни

Стук в трансмиссии при перемене режима движения

1. Износ шестерен дифференциала и увеличение зазора в зацеплении шестерен главной передачи

1. Заменить шестерни дифференциала. Отрегулировать боковой зазор шестерен главной передачи и подтянуть подшипники коробки дифференциала

2. Перебои в работе двигателя

2. Отрегулировать работу двигателя

* При регулировке бокового зазора необходимо сохранять первоначальный монтажный размер ведущей шестерни.

Номинальные размеры, допуски и посадки основных деталей и узлов главной передачи, обеспечиваемые при сборке на заводе, даны в табл. 3-9.

Таблица 3-9. Номинальные размеры, допуски и посадки основных деталей и узлов главной передачи, обеспечиваемые при сборке на заводе

Обозначение и наименование

Номинальный размер и допуск, мм

Обозначение и наименование сопряженной детали

Номинальный размер и допуск, мм

Посадка, мм

Зазор

Натяг

мин.

макс.

мин.

макс.

2141-2303016
Коробка дифференциала

47-0,025
(диаметр шейки)

2141-3802833
Шестерня ведущая привода спидометра

47-0,10 (внутренний
диаметр)

-

0,025

-


0,10

40+0,020-0,003 (диаметр шейки)

2141-230336
6-2007108А
(внутреннее кольцо)
Подшипник дифференциала

40-0,010
(диаметр)

-

-

0,003

0,030

28+0,033 (отверстие)

2141-2303072
Фланец полуоси

28-0,020-0,053 (диаметр шейки)

0,020

0,086

-

-

85+0,140
(сфера)

2141-2303050
2141-2303055
Шестерни полуоси, сателлиты

85-0,20
(диаметр сферы)

-

0,340

-

-

2141-2303060
Палец сателлитов

17-0,011 (наружный
диаметр)

2141-2303016
Коробка дифференциала

17+0,018
(диаметр)

-

0,029

-

-

2141-2303055
(отверстие для пальца)
Сателлит дифференциала

17+0,093+0,050 (диаметр)

0,104

0,050

-

-

2141-2302017
Шестерня ведущая главной передачи
(вторичный вал)

45+0,020+0,003 (диаметр шейки)

2141-2302025
56-322209Е1У
(внутреннее кольцо)
Подшипник ведущей шестерни передний

45-0,010

-

-

0,003

0,030

28-0,008-0,022 (диаметр шейки)

2141-2302041
6-866706Е1
(внутреннее кольцо) Подшипник ведущей шестерни задний

26-0,008

-

0,022

-

-

2141-2302018
Картер главной передачи

85-0,024-0,059 (диаметр гнезда под подшипник)

2141-2302025
56-322209Е1У
(наружное кольцо)
Подшипник ведущей шестерни передний

85-0,013

-

-

0,011

0,059

2141-1701015
Картер коробки передач

72-0,030
(диаметр гнезда под подшипник)

2141-2302041
6-866706Е1
(наружное кольцо)
Подшипник ведущей шестерни задний

72-0,011

-

0,011

-

0,030

2141-2302018
Картер главной передачи

68+0,03
(диаметр гнезда под подшипник)

2141-2303036
6-2007108-А
(наружное кольцо)
Подшипник дифференциала

68-0,011

-

0,043

-

-

2141-2303034
Манжета фланца полуоси с пружиной в сборе

55,7+0,5+0,2

2141-2302064
Гайка регулировочная дифференциала

55,7+0,046

-

-

0,154

0,50

Определение технического состояния главной передачи

Почти все неисправности главной передачи могут быть выявлены при движении автомобиля следующим образом:

1. На прямой передаче - в натяг, когда зубья шестерен главной передачи работают с полной нагрузкой при движении автомобиля вперед (по переднему ходу).

2. В накат с выключенной коробкой передач, когда шестерни главной передачи могут работать на переднем и заднем ходу с минимальной нагрузкой.

3. В накат с торможением двигателя, когда зубья шестерен главной передачи работают на заднем ходу с повышенной нагрузкой.

На переменных режимах движения могут быть выявлены недостатки в работе всей трансмиссии автомобиля.

В случае частичной или полной разборки главной передачи рекомендуется проверять состояние и размеры рабочих поверхностей сопрягаемых узлов и деталей для определения степени их износа и возможной дальнейшей эксплуатации.

Предельно допустимый осевой свободный ход ведущей шестерни в процессе эксплуатации не должен превышать 0,1 мм.

Снятие главной передачи и разборка ее на стенде

Рис. 3-102. Разборка коробки передач на стенде: 1 - картер сцепления; 2 - гайка; 3 - фланец полуоси

Снятие главной передачи следует производить в порядке, описанном в главе "Коробка передач".

Разборку главной передачи на стенде необходимо производить в следующем порядке:

- установить и закрепить коробку передач на стенде, показанном на рис. 3-102;

- отвернуть гайки 2 крепления картера сцепления к картеру главной передачи и снять картер 1 сцепления и уплотнительную прокладку;

- с помощью ударного съемника или монтажной лопатки вынуть фланцы 3 полуосей;

- вывернуть редуктор привода спидометра;

- отвернуть болты 6 (см. рис. 3-100) крепления стопоров 5 регулировочных гаек;

- отвернуть регулировочные гайки 4 бокового зазора шестерен главной передачи;

- вынуть из гнезд подшипников дифференциала уплотнительные резиновые кольца;

- легким постукиванием деревянного или резинового молотка по фланцу коробки дифференциала сместить дифференциал в сторону, противоположную ведомой шестерне, и вынуть наружное кольцо подшипника дифференциала;

- последовательным перемещением дифференциала вывести его из полости картера главной передачи и вынуть наружное кольцо второго подшипника дифференциала;

- вставить фланец полуоси в одну из цапф коробки с целью исключения проворачивания шестерен полуоси в полости коробки дифференциала и выпадания их из нее;

- отогнуть "усы" стопорной шайбы 2 (рис. 3-103) болта 3 крепления стопора 1 переднего подшипника и отвернуть болт, снять стопор;

- выпрессовать наружное кольцо 4 переднего подшипника ведущей шестерни.

Рис. 3-103. Снятие и установка стопора переднего подшипника: 1 - стопор; 2 - стопорная шайба; 3 - болт; 4 - наружное кольцо переднего подшипника; 5 - картер главной передачи

Разборка и сборка дифференциала

Разборку дифференциала необходимо производить в следующем порядке:

- снять подшипники дифференциала с помощью съемника 80-П149;

- снять ведущую шестерню редуктора привода спидометра;

- закрепить дифференциал с ведомой шестерней в тисках. Отвернуть и снять болты, крепящие ведомую шестерню;

- легкими ударами деревянного или резинового молотка снять ведомую шестерню с коробки дифференциала;

- поворачивая шестерни полуосей вокруг сателлитов, вынуть шестерни из полости коробки дифференциала;

- с помощью бородка выбить штифт, стопорящий палец сателлитов, выбить палец сателлитов и вынуть сателлиты.

Сборку дифференциала необходимо производить в следующем порядке:

- окунуть шестерни полуосей и сателлиты в моторное масло;

- через проемы в коробке 4 (см. рис. 3-101) дифференциала уложить сателлиты во внутреннюю полость коробки, запрессовать палец 2 (рис. 3-104) сателлитов так, чтобы отверстие под стопорный штифт совпало с соответствующим отверстием в коробке;

Рис. 3-104. Запрессовка пальца сателлитов в коробку дифференциала: 1 - оправка; 2 - палец сателлитов; 3 - коробка дифференциала

- запрессовать штифт 2 (рис. 3-105) до упора в обработанную поверхность на коробке дифференциала;

Рис. 3-105. Запрессовка штифта пальца сателлитов: 1 - коробка дифференциала; 2 - штифт; 3 - оправка

- через проемы в коробке уложить полуосевые шестерни на сателлиты так, чтобы ось полуосевых шестерен была перпендикулярна оси коробки передач;

- не меняя зацепления, повернуть полуосевые шестерни одновременно с сателлитами так, чтобы шлицевые отверстия шестерен совпали с отверстиями цапф коробки;

- в отверстия полуосевой шестерни и цапфы коробки вставить фланец 1 (рис. 3-106) полуоси с надетым на него стопорным кольцом 2.

Рис. 3-106. Надевание стопорного кольца на фланец полуоси: 1 - фланец; 2 - стопорное кольцо

После сборки шестерни должны вращаться при приложении к ним момента, не превышающего 20 Н·м (2 кгс·м).

Допустимый осевой свободный ход шестерен полуоси - 0,3 мм. При появлении большего осевого свободного хода рекомендуется положить под шестерни полуоси стальные или бронзовые прокладки со сферой 85 мм, внутренним диаметром 30 мм, наружным диаметром 60 мм и такой толщины, чтобы устранить свободный ход. Толщина прокладок под обе шестерни полуоси должна быть одинаковой.

Проверка технического состояния деталей главной передачи

Прежде чем приступить к осмотру, детали главной передачи должны быть тщательно вымыты. При осмотре и проверке выполнить следующее:

1. Проверить, не имеются ли на зубьях признаки повышенного износа или повреждения и правильно ли расположены пятна контакта на рабочей поверхности зубьев. При обнаружении повышенного износа деталей, неполного зацепления зубьев шестерен или наличия выкрошенных зубьев необходимо заменить их новыми.

2. Проверить состояние поверхностей оси сателлитов и отверстия сателлитов; при незначительных повреждениях отполировать поверхности тонкозернистой шкуркой, а при серьезных повреждениях заменить детали новыми.

Проверку состояния поверхностей шестерен полуоси и их посадочных поверхностей на коробке дифференциала производить аналогичным образом.

3. Осмотреть подшипники ведущей шестерни и коробки дифференциала; они должны быть без признаков износа, с гладкими рабочими поверхностями.

4. Заменить подшипники при малейшем сомнении в их работоспособности, плохое состояние подшипников может быть причиной шума и заедания зубьев.

5. Проверить, не имеются ли на картере главной передачи и на коробке дифференциала деформации или трещины, при необходимости заменить их новыми.

При наличии на картере главной передачи трещин, вмятин, забоин по разъемам фланцев картер необходимо заменить одновременно с картером коробки передач, поскольку картеры подвергаются совместной обработке для обеспечения точного взаимного положения входящих деталей.

При замене картера главной передачи необходимо установить центрирующие штифты 2 (рис. 3-107) картера сцепления и шпильки 2 (рис. 3-108) крепления картера сцепления.

Рис. 3-107. Запрессовка установочных штифтов: 1 - оправка; 2 - штифты; 3 - картер главной передачи

Рис. 3-108. Установка шпилек: 1 - шпильковерт; 2 - шпилька; 3 - картер главной передачи

Сборка, регулировка и установка главной передачи

При сборке главной передачи рекомендуется применять следующий инструмент и приспособления: ручной пресс, стенд для сборки, стойку с часовым индикатором 80-П100, микрометры 0-25 и 25-50, оправки 80-П075, 80-П099 для запрессовки наружных колец переднего и заднего подшипников и внутреннего кольца заднего подшипника, оправку 80-П098 для запрессовки сальника фланца полуоси, специальную оправку 1 (рис. 3-109) и микрометрическую стойку 2 для замера монтажного размера в картере главной передачи, динамометрический ключ до 18 кгс·м, специальный ключ для регулировочных гаек подшипников дифференциала, контрольное приспособление для проверки момента трения (сдвига) подшипников ведущей шестерни, оправку для напрессовки подшипников дифференциала.

Рис. 3-109. Специальная оправка, микрометрическая стойка и микрометр для замера монтажного размера ведущей шестерни: 1 - оправка; 2 - микрометрическая стойка; 3 - микрометр 25-50

Особенности сборки и установки главной передачи

Долговечность и бесшумность работы главной передачи зависит от правильной и аккуратной сборки.

При сборке должна быть обеспечена правильная взаимная установка ведущей и ведомой шестерен, установка ведущей шестерни по монтажному размеру С (см. рис. 3-113), а также обеспечен необходимый боковой зазор между зубьями ведущей и ведомой шестерен.

Установку главной передачи необходимо производить в порядке, обратном снятию (см. главу "Коробка передач").

Основные контролируемые параметры собираемой главной передачи

Монтажный размер С представляет собой расстояние от торца ведущей шестерни до оси дифференциала. Теоретический монтажный размер равен 53,4 мм.

Однако при подборе пары на контрольном стенде для обеспечения правильного контакта на зубьях и получения при этом бесшумной работы ведомую и ведущую шестерни передвигают вдоль своих осей. Таким образом нарушается теоретический монтажный размер и в него вносится первая поправка.

Кроме того, высота головки ведущей шестерни бывает различной (в пределах допуска) и поэтому после замера ее номинальной высоты вносится вторая поправка. Сумма этих двух поправок (отклонений) записывается электрографом на торцах ведущей и ведомой шестерен, как общая поправка к теоретическому монтажному размеру С.

Если у числа поправки стоит знак "+", то это означает увеличение монтажного размера 53,4 мм, если знак "−" - уменьшение. Полученный результат будет являться номинальным монтажным размером данной пары. Допустимое отклонение может находиться в пределах от +0,02 до −0,04 мм.

Боковой зазор между зубьями пары сопрягаемых ведущей и ведомой шестерен необходим вследствие температурных изменений, появляющихся в процессе работы узла, необходимости правильного расположения пятна контакта зубьев и возникновения погрешностей геометрических параметров при обработке зубьев шестерен.

Для шестерен главной передачи боковой зазор, замеренный по нормали к профилю зуба ведомой шестерни (рис. 3-110), должен быть в пределах от 0,08 до 6,17 мм, однако для каждой отдельно взятой пары шестерен разница между величинами наибольшего и наименьшего зазоров не должна превышать 0,06 мм. Зазор двух рядом расположенных зубьев - не более 0,03 мм.

Рис. 3-110. Проверка бокового зазора в зацеплении зубьев ведущей и ведомой шестерен главной передачи при помощи индикатора 80-П100

Установка ведущей шестерни

Установку ведущей шестерни необходимо производить в следующем порядке:

- запрессовать наружные кольца переднего и заднего подшипников ведущей шестерни (рис. 3-111 и 3-112) и первичного вала в картеры главной передачи и коробки передач. При запрессовке колен подшипников, во избежание деформаций картера, подставка пресса должна опираться на внутреннюю стенку картера в зоне прессования. При запрессовке наружного кольца переднего подшипника ведущей шестерни внутреннюю кромку проточки на кольце совместить с обработанной плоскостью на стенке картера главной передачи;

Рис. 3-111. Запрессовка наружного кольца переднего подшипника ведущей шестерни в картер главной передачи: 1 - картер; 2 - оправка; 3 - кольцо подшипника

Рис. 3-112. Запрессовка наружного кольца заднего подшипника ведущей шестерни в картер коробки передач: 1 - оправка; 2 - кольцо подшипника; 3 - картер

- в проточку наружного кольца 4 (см. рис. 3-103) подшипника вставить стопор 1, установить стопорную шайбу 2, затянуть болт 3 и отгибанием "усов" шайбы на грани застопорить его. После запрессовки наружного кольца подшипника первичного вала кольцо следует зафиксировать винтом, конус которого должен войти в проточку на кольце. После затяжки винта сепаратор с роликами подшипника должен легко вращаться в наружном кольце. Винт застопорить кернением. При этом металл картера должен войти в шлиц винта;

- напрессовать внутреннее кольцо переднего подшипника на ведущую шестерню, ведомую шестерню 4-й передачи - на ведущую шестерню главной передачи;

- для замера монтажного размера С подсобранную ведущую шестерню главной передачи вставить в собранные вместе с прокладкой картеры главной передачи и коробки передач (рис. 3-113), установить на ведущую шестерню внутренние полукольца заднего подшипника и, используя ведомую шестерню 5-й передачи или технологическую втулку и шайбу, затянуть гайку ведущей шестерни. Момент затяжки 140-160 Н∙м (14-16 кгс·м) (рис. 3-114).

Рис. 3-113. Установка ведущей шестерни при определении монтажного размера С: 1 - гайка; 2 - ведомая шестерня 5-й передачи или технологическая втулка; 3 - пластина крепления подшипников; 4 - винт; 5 - подсобранная ведущая шестерня главной передачи; 6 - картеры в сборе; 7 - прокладка

Рис. 3-114. Затяжка гайки ведущей шестерни при определении монтажного размера С: 1 - динамометрический ключ; 2 - специальный ключ для стопорения шестерни

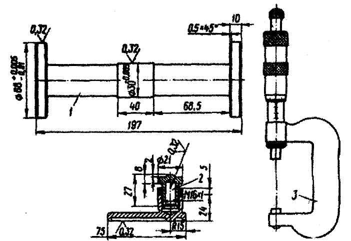
Используя контрольную оправку 2 (рис. 3-115), с помощью микрометрической стойки 1, перемещаемой по торцу ведущей шестерни, замерить расстояние "b" до оправки. При отсутствии микрометрической стойки размер "b" можно замерить мерными плитками 3 (рис. 3-116).

Рис. 3-115. Определение монтажного размера шестерни главной передачи: 1 - микрометрическая стойка; 2 - оправка

Рис. 3-116. Определение монтажного размера С специальными плитками на приспособлении 80-П110: 1 - картер; 2 - оправка; 3 - мерные плитки; 4 - ведущая шестерня

Из монтажного размера А (см. рис. 3-115), представляющего сумму размера "b" (зафиксированного микрометрической стойкой и замеренного микрометром) и половины размера диаметра контрольной оправки "а", нужно вычесть номинальный монтажный размер пары С (см. рис. 3-113). Разность двух размеров А-С и будет представлять толщину необходимого набора регулировочных шайб Е, который следует установить на ведущую шестерню главной передачи между шестерней 4-й передачи и внутренним полукольцом заднего подшипника.

Монтажный размер С ведущей шестерни (с учетом поправки) обеспечивается набором регулировочных шайб толщиной 1,5; 1,85; 1,9; 1,95; 2; 2,05; 2,1; 2,15 мм. Количество шайб должно быть не более двух в одном наборе

При отсутствии специальной оправки и микрометрической стойки толщина набора регулировочных шайб может быть определена по формуле (см. рис. 3-115):

E=A − [D+(∆)+B], где

А - расстояние от оси подшипников дифференциала до переднего торца внутреннего кольца заднего подшипника вторичного вала;

D - поправка на монтажный размер со знаком "+" или "−";

∆ - теоретический монтажный размер, равный 53,4 мм;

В - размер от переднего торца ведущей шестерни главной передачи до упорного торца шестерни 4-й передачи.

Размер от оси дифференциала до переднего торца внутреннего кольца заднего подшипника следует замерять при соединенных картерах и установленной между ними прокладке.

Рис. 3-117. Определение толщины регулировочных шайб: 1 - микрометр 0-25; 2 - регулировочные шайбы

После определения толщины набора регулировочных шайб 2 (рис. 3-117) производится контроль монтажного размера С для 100% шестерен и картеров, подсобранных следующим образом:

- картер главной передачи с картером коробки передач и прокладкой в сборе, ведущая шестерня с шестерней 4-й передачи, передним и задним подшипниками, пластина крепления заднего подшипника, винты крепления пластины, шестерня 5-й передачи или технологическая втулка, шайба и гайка ведущей шестерни.

Контроль монтажного размера С производить при затяжке гайки ведущей шестерни динамометрическим ключом. Момент затяжки 140-160 Н·м (14-16 кгс·м). Допустимое отклонение от монтажного размера +0,02-0,04 мм. После проверки монтажного размера заменить регулировочные шайбы, если это необходимо. Следует помнить, что после проверки монтажного размера разукомплектование деталей, определяющих монтажный размер С, приведет к его изменению.

Установка ведомой шестерни и дифференциала

Напрессовку ведомой шестерни на коробку собранного дифференциала следует производить на прессе или с помощью деревянного или резинового молотка.

Перед напрессовкой ввернуть несколько резьбовых шпилек в отверстия ведомой шестерни, они помогут совместить отверстия ведомой шестерни с отверстиями во фланце коробки. Шпильки можно изготовить из болтов, опилив головки.

Привернуть ведомую шестерню 4 (рис. 3-118) болтами 2. Момент затяжки 70-85 Н·м (7-8,5 кгс·м).

Рис. 3-118. Крепление ведомой шестерни к коробке дифференциала: 1 - динамометрический ключ; 2 - болт; 3 - коробка; 4 - ведомая шестерня

Рис. 3-119. Напрессовка подшипников дифференциала: 1 - оправка; 2 - подшипник; 3 - коробка дифференциала

Рис. 3-120. Напрессовка ведущей шестерни редуктора привода спидометра: 1 - оправка; 2 - ведущая шестерня; 3 - коробка дифференциала

Перед запрессовкой подшипников 2 (рис. 3-119) дифференциала на цапфу коробки со стороны ведомой шестерни следует установить ведущую шестерню 2 (рис. 3-120) привода спидометра. Она должна быть установлена зубчатым венцом к фланцу коробки дифференциала, при этом выступ на внутренней поверхности шестерни должен совпадать со впадиной на цапфе коробки.

Установку дифференциала, регулировку подшипников дифференциала и бокового зазора шестерен главной передачи необходимо производить в следующем порядке:

- подсобранный дифференциал 2 (рис. 3-121) вставить в картер 1 главной передачи через его проем со стороны картера сцепления последовательной заводкой цапф коробки, начиная с цапфы, противоположной фланцу коробки дифференциала;

Рис. 3-121. Установка дифференциала в картер главной передачи: 1 - картер; 2 - дифференциал в сборе

- установить резиновые уплотнительные кольца в проточки гнезд под подшипники;

- запрессовать с помощью оправки в регулировочные гайки 1 (рис. 3-122) подшипников дифференциала манжеты 2 фланца полуоси. Перед сборкой манжеты окунуть в моторное масло. При запрессовке манжет необходимо следить за тем, чтобы не повредить их рабочие кромки и наружную поверхность. Запрессовку манжет производить со стороны пазов регулировочной гайки, выдержав размер 13 мм от торца гайки со стороны ее пазов до торца манжеты;

Рис. 3-122. Запрессовка манжеты фланца полуоси: 1 - регулировочная гайка; 2 - манжета; 3 - оправка 80-П098

- при заворачивании регулировочных гаек подшипников дифференциала обеспечить размер 48 мм от оси ведущей шестерни до привалочного торца ведомой шестерни.

Дальнейшая сборка коробки передач описана в главе "Сборка коробки передач". После сборки коробки передач отрегулировать боковой зазор в шестернях главной передачи и преднатяг подшипников дифференциала в следующем порядке:

1. Свободным (без усилия) перемещением регулировочных гаек установить боковой зазор между зубьями шестерен 0,1-0,15 мм. При этом обе гайки должны касаться наружных колец подшипников.

2. Затянуть одновременно обе гайки с поворотом их на 60-75°. После затяжки регулировочных гаек боковой зазор не должен измениться. Боковой зазор на любой паре зубьев шестерен не должен быть менее 0,08 мм и более 0,17 мм. Нарастание зазора должно быть плавным, разность бокового зазора рядом расположенных зубьев не должна быть более 0,03 мм. Наибольшая разность бокового зазора для одной пары шестерен не должна превышать 0,06 мм.

3. Боковой зазор проверяется вращательным покачиванием в обе стороны ведомой шестерни, при этом ножка индикатора должна опираться на зуб одного наружного торца шестерни перпендикулярно к боковой поверхности зуба (см. рис. 3-110).

При проверке бокового зазора ведущая шестерня должна быть заблокирована специальным кронштейном 1 (рис. 3-123).

Рис. 3-123. Блокировка ведущей шестерни: 1 - кронштейн

Преднатяг подшипников дифференциала после регулировки бокового зазора в шестернях главной передачи должен быть в пределах 1,47-2,45 Н·м (0,15-0,25 кгс·м). Проверку преднатяга подшипников производить проворачиванием первичного вала при включенной первой передаче.

4. После выполнения регулировочных работ установить редуктор привода спидометра. Момент затяжки корпуса редуктора указан в приложении.

5. Установить стопор 1 (рис. 3-124) регулировочных гаек ведомой шестерни, прикрепив его болтами к картеру главной передачи.

6. Легкими ударами молотка 3 (рис. 3-125) вставить в цапфу коробки дифференциала фланцы 1 полуосей с надетыми на них кольцами.

7. Установить картер сцепления на картер коробки передач, предварительно положив между фланцами картеров прокладку, смазанную пластичной смазкой. Затяжку гаек 2 (см. рис. 3-102) крепления производить постепенно, крест-накрест. Момент затяжки гаек указан в приложении.

Рис. 3-124. Установка стопора регулировочных гаек: 1 - стопор; 2 - ключ

Рис. 3-125. Установка фланца полуоси: 1 - фланец полуоси; 2 - оправка; 3 - молоток